福田汽车:干部管理数字化转型实践 | 标杆100
北汽福田汽车股份有限公司(以下简称福田汽车,股票代码600166),是一家跨地区、跨行业、跨所有制的国有控股上市公司,是中国品种最全、规模最大的商用车企业,全面覆盖商用车整车及零部件全产业链,全球建设22个KD工厂,产品和服务覆盖全球130个国家和地区,员工近4万人。

随着业务的高速发展,各事业部干部队伍日益壮大,干部管理工作长期存在干部评价方式单一、干部调整工作量大、民主测评统计分析难、谈话考察效率低、干部监督管理难预警等问题。与此同时,集团对于干部队伍建设也提出了一系列明确的要求,这些要求对于福田汽车来说,既是挑战也是机遇。
与金现代达成合作 / Cooperate
福田汽车决定积极拥抱数字化转型,打造集信息化管理、数字化分析、智慧化研判于一体的数智化应用平台。在这一战略转型中,福田汽车与金现代携手合作,共同推进干部管理数智化进程。
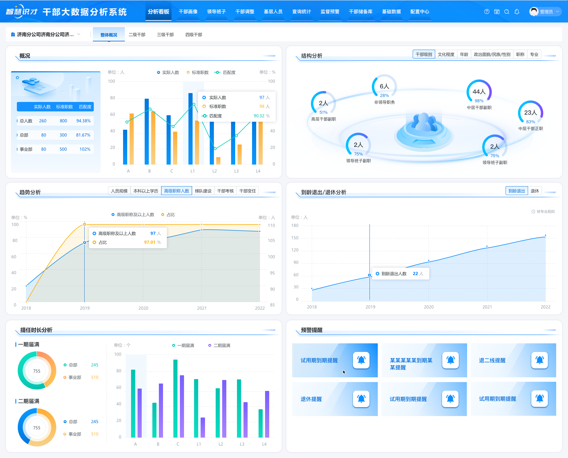
金现代“智慧识才”干部大数据分析系统运用大数据、人工智能等先进技术,为福田汽车提供干部画像、班子画像、干部任免、干部储备库、干部预警、民主测评、谈话考察等核心功能,为福田汽车的干部管理工作提供了全新的解决方案。
1 全景画像展示 助力高效识别
采用与人资系统集成、标准模板批量导入等方式,实现了干部基础信息、考核数据、现实表现材料等多类信息的统一汇聚,通过干部画像、班子画像、分析看板的搭建,实现对各层次干部本体及班子队伍的全景展示,辅助领导进行优秀干部识别、发展布局统筹规划。

班子队伍的全景展示(数据已脱敏)

干部成长路径(数据已脱敏)
2 任免全过程管理 纪实材料自动生成
干部任免工作线上管理,全程管控,其中“沙盘推演”和智能写作高效提升工作效率。首先,“沙盘推演”直观将干部信息呈现在系统界面上,简单的“拖拽”操作实现干部调整、以及干部详情查看和多人对比分析,不符合任免规则进行预警提醒,还可以智能推荐适合岗位人选,提高选人用人精准度和工作效率。其次,系统能自动生成上会横表、任免审批表、公示报告等各阶段纪实材料,从而减轻人工编写的工作量。

干部任免(数据已脱敏)
3 匿名测评方式 高效开展工作
依托金现代的民主测评系统,福田汽车能够根据测评需求灵活创建测评表和关联关系,采用手机扫描二维码进行打分,无需填写任何个人信息,可实时监控测评进度、测评结束后自动汇总生成测评报告,大大降低测评组织成本和工作量。
系统具备匿名登录、考核规则设置、结果加密防篡改等功能,有效降低参评人员的顾虑,提高测评结果真实性,有效防止民意失真。
、
民主测评(数据已脱敏)
4 谈话考察内容自动生成报告 提高干部考评精准性
谈话考察工作结合金现代所提供的实时语音识别、自动匹配评语、高频词统计模型、报告自动生成等核心能力,福田汽车能够将干部谈话内容实时语音转文字记录,并自动提炼核心评语,通过高频词模型智能统计高频评语,自动生成考察报告,有效降低人工记录工作量,显著提高干部考评的精准性。

谈话考察(数据已脱敏)
福田汽车干部管理系统的成功应用,为其科学选人用人、打造高素质专业化干部队伍提供有力支撑。金现代“智慧识才”干部大数据分析系统在电力、烟草、军工、能源、制造业等多个领域成功应用,为组织人事部门提供数字化解决方案。